咨询热线
13315794126
车间降温厂家
设计安装车间降温设备、车间降温系统、车间降温方法、厂房降温、车间废气处理设备<微信同步>13315794126
分类展示
联系方式
河北恒宁环境科技有限公司
服务热线:0317-5578330
微信号码:15194784737
Q Q:2020713983
手机:13315794126
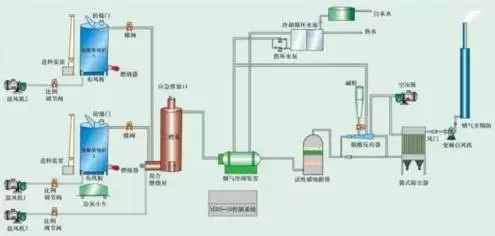
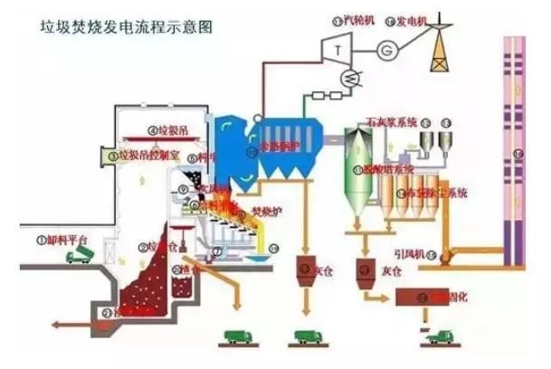
60张各行业废气处理工艺流程图(一)
随着国家对环保的日益重视,环保已深入人心,废气处理技术也日益更新。小编搜集整理了60种各类废气处理工艺流程图,仅供参考,具体处理方案需根据实际情况适当改动制定。 1、煤气处理工艺 2、酸性废气处理 3、石灰石-石膏法处理含硫废气 4、电厂脱硫工艺 5、活性焦烟气脱硫技术工艺流程示意 6、氧化镁法脱硫工艺 7、间接石灰石-石膏法 8、柠檬吸收法脱硫 9、新型垃圾焚烧双尾气处理系统 10、双碱法脱硫工艺 11、湿式氧化镁脱硫 12、烟气循环流化床法 13、生物法处理有机废气 14、回收与生铁公司烧结机旋转喷雾干燥 15、供应造粒设备的烟气处理工艺 16、废气焚烧处理工艺 17、危险废气无害化处理工艺 18、热解焚烧炉工艺 19、污泥干燥处理系统 20、发电锅炉工艺



















相关推荐
服务热线:0317-5578330 微信号码:15194784737 QQ:2020713983 手机:13315794126
版权所有:河北恒宁环境科技有限公司地址:河北沧州北塔工业园桥西1号
冀公网安备13092602000148号 冀ICP备18030516号-3