咨询热线
13315794126
车间降温厂家
设计安装车间降温设备、车间降温系统、车间降温方法、厂房降温、车间废气处理设备<微信同步>13315794126
分类展示
联系方式
河北恒宁环境科技有限公司
服务热线:0317-5578330
微信号码:15194784737
Q Q:2020713983
手机:13315794126
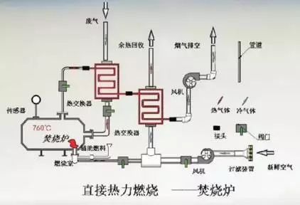
60张各行业废气处理工艺流程图(三)
随着国家对环保的日益重视,环保已深入人心,废气处理技术也日益更新。小编搜集整理了60种各类废气处理工艺流程图,仅供参考,具体处理方案需根据实际情况适当改动制定。 41、QBF处理VOC废气 42、膜分离技术处理VOC废气 43、冷凝法处理有机废气 44、活性炭吸附法处理废气 45、热破坏法处理有机废气 46、热氧化法焚烧废气 47、活性炭处理油气工艺 48、生物滤池处理恶臭气体 49、膜分离法处理油气 50、半干半湿法脱硫工艺 51、电子束联合脱硫脱硝工艺 52、光强氧破坏法处理废气 53、氯乙烯废气处理工艺 54、含氟废气处理工艺 55、涂布行业废气处理 56、吸附浓缩催化燃烧废气处理工艺 57、分子筛转轮吸脱附工艺 58、印刷行业有机废气处理 59、定型机废气二级静电处理流程 60、烘干废气处理流程



















相关推荐
服务热线:0317-5578330 微信号码:15194784737 QQ:2020713983 手机:13315794126
版权所有:河北恒宁环境科技有限公司地址:河北沧州北塔工业园桥西1号
冀公网安备13092602000148号 冀ICP备18030516号-3